Free VPS Control Panel - cPanel & DirectAdmin Alternative

100% Free Server Control Panel

The best free alternative to cPanel, DirectAdmin & aaPanel. Manage websites, databases, SSL, and email - completely free forever!

Install in 60 seconds — Run as root on Ubuntu, Debian, or AlmaLinux
$ curl -sSL https://wispanel.com/install.sh | bash
Ubuntu 20.04+ Debian 11+ AlmaLinux 8+
Free tier available
No credit card
99.9% Uptime
10K+
Active Servers
50K+
Websites Managed
99.9%
Uptime
24/7
Support
Features

Everything You Need to
Manage Your Server

A complete toolkit for modern server management. Simple, powerful, and secure.

Multi-WebServer

Choose your preferred web server

WisPanel supports multiple web servers to fit your needs. Switch between servers or use hybrid configurations for optimal performance and compatibility.

  • Apache & Nginx standalone
  • Nginx + Apache hybrid mode
  • OpenLiteSpeed & LiteSpeed Enterprise
Multi-WebServer Free Control Panel - Dark mode
Multi-WebServer Free Control Panel - Light mode
Click to view
WordPress Toolkit - Dark mode
WordPress Toolkit - Light mode
Click to view
WordPress Toolkit

WordPress made simple

One-click WordPress installation with easy backup and cloning. Manage multiple WordPress sites effortlessly with our intuitive toolkit.

  • One-click WordPress installation
  • Easy backup & restore
  • Site cloning & staging
Firewall & Security

Professional-grade security

Keep your server protected with enterprise-level security features. Built-in firewall management, intrusion detection, and automatic security updates.

  • Built-in firewall management (UFW/CSF)
  • Fail2ban brute-force protection
  • Free SSL certificates for all domains
Firewall & Security - Dark mode
Firewall & Security - Light mode
Click to view
Website Management - Dark mode
Website Management - Light mode
Click to view
Website Management

Create and manage websites with ease

Deploy your website in minutes with our intuitive interface. Bind domain names, configure SSL certificates, and manage website settings all in one place.

  • Deploy websites in minutes
  • One-click SSL deployment
  • Easy domain binding & configuration
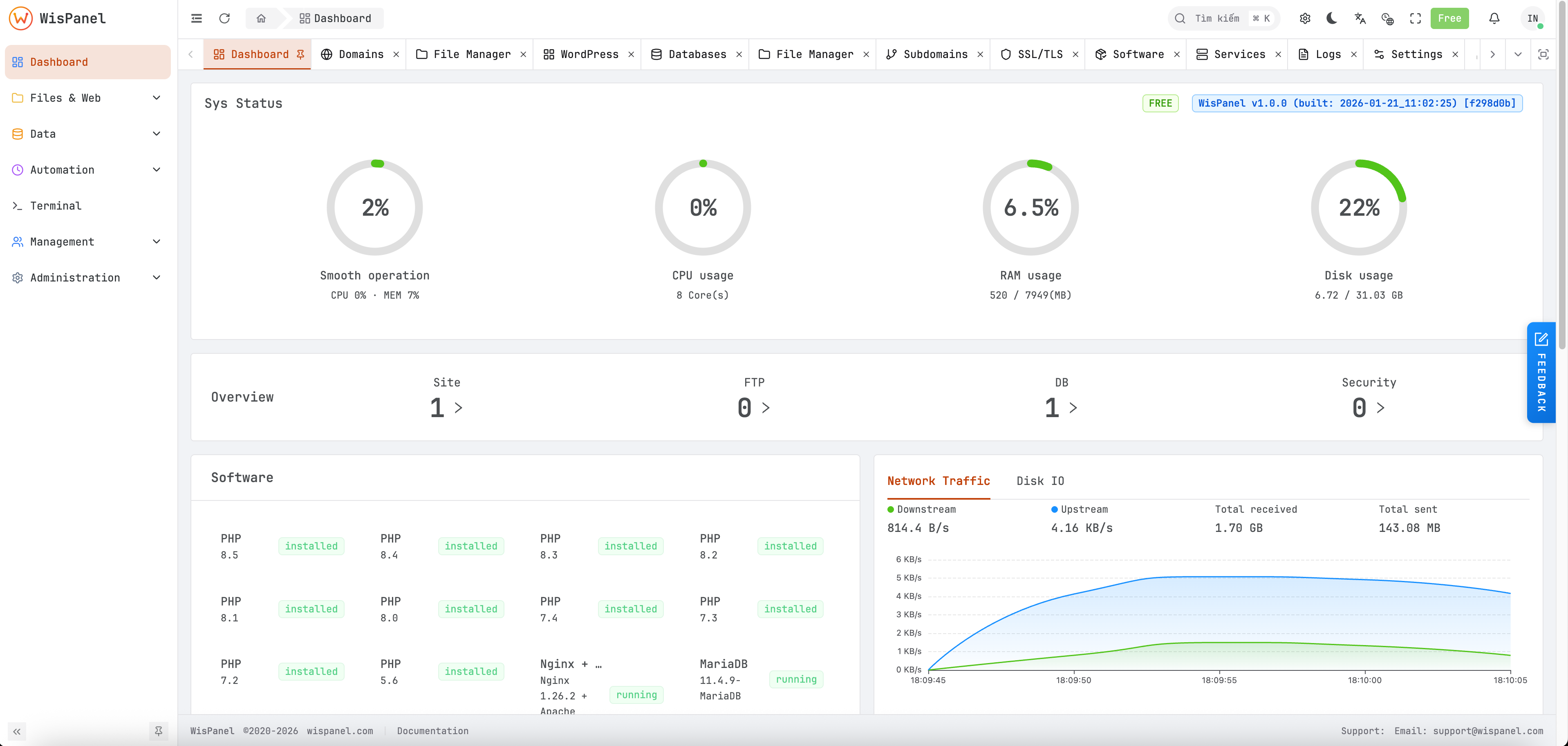
Resources Monitoring

Real-time server resources preview

Keep an eye on your server's health with comprehensive resource monitoring. View CPU, memory, disk usage, and network traffic at a glance.

  • CPU & memory usage graphs
  • Disk space & I/O monitoring
  • Network traffic visualization
Resources Monitoring - Dark mode
Resources Monitoring - Light mode
Click to view
File Manager Free Server VPS Control Panel - Dark mode
File Manager Free Server VPS Control Panel - Light mode
Click to view
File Manager

Familiar file management system

Manage your server files with an intuitive, browser-based file manager. Upload, download, edit, and organize files just like on your desktop.

  • Drag-and-drop file upload
  • Built-in code editor
  • Extract & compress archives
Software Installer

One-click software installation

Install popular server software with a single click. No command line needed. From databases to caching systems, everything is just one click away.

  • phpMyAdmin, Redis, Memcached
  • Node.js, Python, Composer
  • Auto-updates & version management
Software Installer - Dark mode
Software Installer - Light mode
Click to view
Pricing

Simple, Transparent
Pricing

Start free and scale as you grow. No hidden fees, no surprises.

Free

For personal projects

$0 /forever
  • 3 Users
  • 10 Websites
  • Free SSL Certificates
  • Community Support

Starter

For small teams

/

/month

  • Users
  • Websites
  • Free SSL Certificates
  • Email Support
Get Started

Lifetime License

BEST VALUE

Pay once, use forever. Includes 3 years of updates.

  • Users
  • Websites
  • Priority Support
  • 3 Years Updates

one-time payment

Need multiple licenses? 5% off for 5+, 10% off for 10+, 15% off for 25+, 20% off for 50+ licenses!

Get Started with WisPanel Free

Install WisPanel on your server by running this command as root:

curl -sSL https://wispanel.com/install.sh | bash

Supported Operating Systems

  • • Ubuntu 20.04, 22.04, 24.04
  • • Debian 11, 12
  • • AlmaLinux 8, 9

The installer will guide you through the setup process. A free license will be automatically registered during installation.

Complete Your Order

WisPanel

per license

Subtotal ( licenses)
Bulk Discount (%) -
Total

By proceeding, you agree to our Terms of Service

Ready to Get Started?

Join thousands of developers and sysadmins who trust WisPanel for server management.

Drag slider to compare • Press ESC or click outside to close